Menu

Loki Tutorial

This quickstart guide will walk you through deploying Loki in single binary mode (also known as monolithic mode) using Docker Compose. Grafana Loki is only one component of the Grafana observability stack for logs. In this tutorial we will refer to this stack as the Loki stack.

Loki stack
Loki stack

The Loki stack consists of the following components:

  • Alloy: Grafana Alloy is an open source telemetry collector for metrics, logs, traces, and continuous profiles. In this quickstart guide Grafana Alloy has been configured to tail logs from all Docker containers and forward them to Loki.
  • Loki: A log aggregation system to store the collected logs. For more information on what Loki is, see the Loki overview.
  • Grafana: Grafana is an open-source platform for monitoring and observability. Grafana will be used to query and visualize the logs stored in Loki.

Before you begin

Before you start, you need to have the following installed on your local system:

Tip

Alternatively, you can try out this example in our interactive learning environment: Loki Quickstart Sandbox.

It’s a fully configured environment with all the dependencies already installed.

Interactive

Provide feedback, report bugs, and raise issues in the Grafana Killercoda repository.

Deploy the Loki stack

Note

This quickstart assumes you are running Linux or MacOS. Windows users can follow the same steps using Windows Subsystem for Linux.

To deploy the Loki stack locally, follow these steps:

  1. Clone the Loki fundamentals repository and check out the getting-started branch:

    bash
    git clone https://github.com/grafana/loki-fundamentals.git -b getting-started
  2. Change to the loki-fundamentals directory:

    bash
    cd loki-fundamentals
  3. With loki-fundamentals as the current working directory deploy Loki, Alloy, and Grafana using Docker Compose:

    bash
    docker compose up -d

    After running the command, you should see a similar output:

    console
     ✔ Container loki-fundamentals-grafana-1  Started  0.3s 
     ✔ Container loki-fundamentals-loki-1     Started  0.3s 
     ✔ Container loki-fundamentals-alloy-1    Started  0.4s
  4. With the Loki stack running, you can now verify each component is up and running:

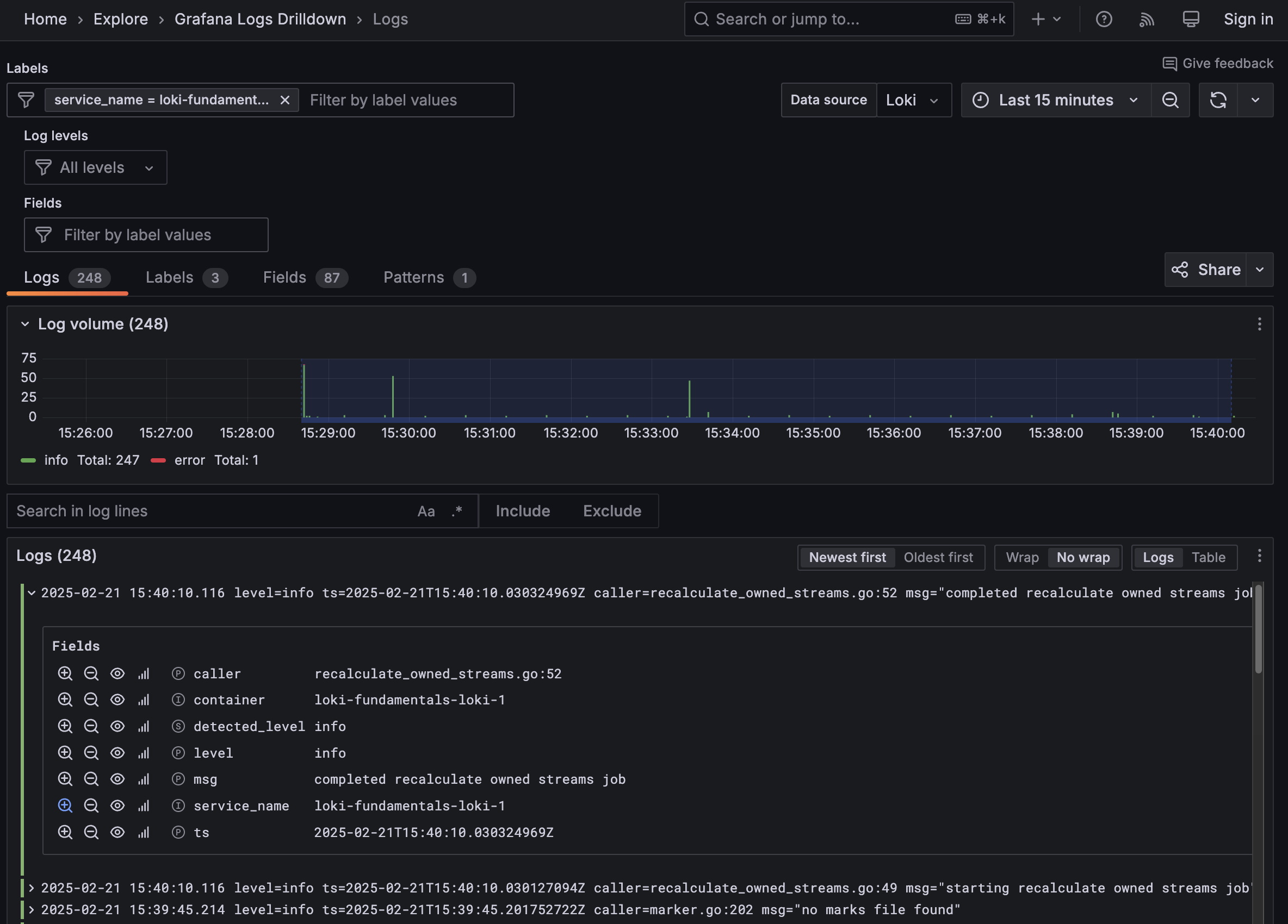
Since Grafana Alloy is configured to tail logs from all Docker containers, Loki should already be receiving logs. The best place to verify log collection is using the Grafana Logs Drilldown feature. To do this, navigate to http://localhost:3000/drilldown. Select Logs. You should see the Grafana Logs Drilldown page.

Grafana Logs Drilldown
Grafana Logs Drilldown

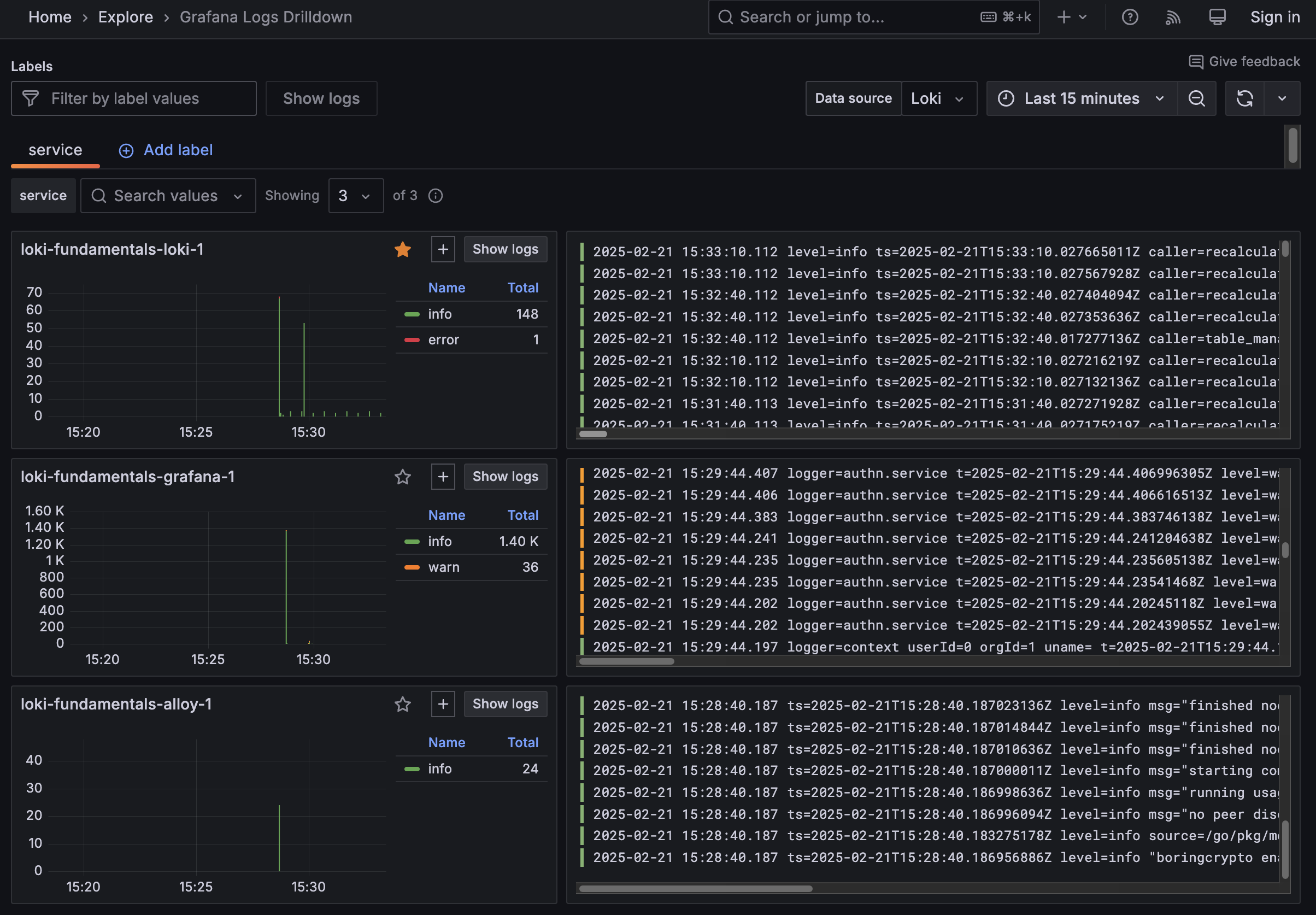
If you have only the getting started demo deployed in your Docker environment, you should see three containers and their logs; loki-fundamentals-alloy-1, loki-fundamentals-grafana-1 and loki-fundamentals-loki-1. In the loki-fundamentals-loki-1 container, click Show Logs to drill down into the logs for that container.

Grafana Drilldown Service View
Grafana Drilldown Service View

We will not cover the rest of the Grafana Logs Drilldown features in this quickstart guide. For more information on how to use the Grafana Logs Drilldown feature, refer to Get started with Grafana Logs Drilldown.

Collect logs from a sample application

Currently, the Loki stack is collecting logs about itself. To provide a more realistic example, you can deploy a sample application that generates logs. The sample application is called The Carnivorous Greenhouse, a microservices application that allows users to login and simulate a greenhouse with carnivorous plants to monitor. The application consists of seven services:

  • User Service: Manages user data and authentication for the application. Such as creating users and logging in.
  • Plant Service: Manages the creation of new plants and updates other services when a new plant is created.
  • Simulation Service: Generates sensor data for each plant.
  • WebSocket Service: Manages the websocket connections for the application.
  • Bug Service: A service that when enabled, randomly causes services to fail and generate additional logs.
  • Main App: The main application that ties all the services together.
  • Database: A PostgreSQL database that stores user and plant data.

The architecture of the application is shown below:

Sample Microservice Architecture
Sample Microservice Architecture

To deploy the sample application, follow these steps:

  1. With loki-fundamentals as the current working directory, deploy the sample application using Docker Compose:

    bash
    docker compose -f greenhouse/docker-compose-micro.yml up -d --build  

    Note

    This may take a few minutes to complete since the images for the sample application need to be built. Go grab a coffee and come back.

    Once the command completes, you should see a similar output:

    console
      ✔ Container greenhouse-websocket_service-1   Started   0.7s 
      ✔ Container greenhouse-db-1                  Started   0.7s 
      ✔ Container greenhouse-user_service-1        Started   0.8s 
      ✔ Container greenhouse-bug_service-1         Started   0.8s 
      ✔ Container greenhouse-plant_service-1       Started   0.8s 
      ✔ Container greenhouse-simulation_service-1  Started   0.7s 
      ✔ Container greenhouse-main_app-1            Started   0.7s
  2. To verify the sample application is running, open a browser and navigate to http://localhost:5005. You should see the login page for the Carnivorous Greenhouse application.

    Now that the sample application is running, run some actions in the application to generate logs. Here is a list of actions:

    1. Create a user: Click Sign Up and create a new user. Add a username and password and click Sign Up.
    2. Login: Use the username and password you created to login. Add the username and password and click Login.
    3. Create a plant: Once logged in, give your plant a name, select a plant type and click Add Plant. Do this a few times if you like.

Your greenhouse should look something like this:

Greenhouse Dashboard
Greenhouse Dashboard

Now that you have generated some logs, you can return to the Grafana Logs Drilldown page http://localhost:3000/drilldown. You should see seven new services such as greenhouse-main_app-1, greenhouse-plant_service-1, greenhouse-user_service-1, etc.

Querying logs

At this point, you have viewed logs using the Grafana Logs Drilldown feature. In many cases this will provide you with all the information you need. However, we can also manually query Loki to ask more advanced questions about the logs. This can be done via Grafana Explore.

  1. Open a browser and navigate to http://localhost:3000 to open Grafana.

  2. From the Grafana main menu, click the Explore icon (1) to open the Explore tab.

    To learn more about Explore, refer to the Explore documentation.

    Grafana Explore
    Grafana Explore
  3. From the menu in the dashboard header, select the Loki data source (2).

    This displays the Loki query editor.

    In the query editor you use the Loki query language, LogQL, to query your logs. To learn more about the query editor, refer to the query editor documentation.

  4. The Loki query editor has two modes (3):

    • Builder mode, which provides a visual query designer.
    • Code mode, which provides a feature-rich editor for writing LogQL queries.

    Next we’ll walk through a few queries using the code view.

  5. Click Code (3) to work in Code mode in the query editor.

    Here are some sample queries to get you started using LogQL. After copying any of these queries into the query editor, click Run Query (4) to execute the query.

    1. View all the log lines which have the container label value greenhouse-main_app-1:

      logql
      {container="greenhouse-main_app-1"}

      In Loki, this is a log stream.

      Loki uses labels as metadata to describe log streams.

      Loki queries always start with a label selector. In the previous query, the label selector is {container="greenhouse-main_app-1"}.

    2. Find all the log lines in the {container="greenhouse-main_app-1"} stream that contain the string POST:

      logql
      {container="greenhouse-main_app-1"} |= "POST"

Extracting attributes from logs

Loki by design does not force log lines into a specific schema format. Whether you are using JSON, key-value pairs, plain text, Logfmt, or any other format, Loki ingests these logs lines as a stream of characters. The sample application we are using stores logs in Logfmt format:

bash
ts=2025-02-21 16:09:42,176 level=INFO line=97 msg="192.168.65.1 - - [21/Feb/2025 16:09:42] "GET /static/style.css HTTP/1.1" 304 -"

To break this down:

  • ts=2025-02-21 16:09:42,176 is the timestamp of the log line.
  • level=INFO is the log level.
  • line=97 is the line number in the code.
  • msg="192.168.65.1 - - [21/Feb/2025 16:09:42] "GET /static/style.css HTTP/1.1" 304 -" is the log message.

When querying Loki, you can pipe the result of the label selector through a parser. This extracts attributes from the log line for further processing. For example, lets pipe {container="greenhouse-main_app-1"} through the logfmt parser to extract the level and line attributes:

logql
{container="greenhouse-main_app-1"} | logfmt

When you now expand a log line in the query result, you will see the extracted attributes.

Tip

Before we move on to the next section, let’s generate some error logs. To do this, enable the bug service in the sample application. This is done by setting the Toggle Error Mode to On in the Carnivorous Greenhouse application. This will cause the bug service to randomly cause services to fail.

Advanced and Metrics Queries

With Error Mode enabled the bug service will start causing services to fail, in these next few LogQL examples we will track down some of these errors. Lets start by parsing the logs to extract the level attribute and then filter for logs with a level of ERROR:

logql
{container="greenhouse-plant_service-1"} | logfmt | level="ERROR"

This query will return all the logs from the greenhouse-plant_service-1 container that have a level attribute of ERROR. You can further refine this query by filtering for a specific code line:

logql
{container="greenhouse-plant_service-1"} | logfmt | level="ERROR", line="58"

This query will return all the logs from the greenhouse-plant_service-1 container that have a level attribute of ERROR and a line attribute of 58.

LogQL also supports metrics queries. Metrics are useful for abstracting the raw log data aggregating attributes into numeric values. This allows you to utilise more visualization options in Grafana as well as generate alerts on your logs.

For example, you can use a metric query to count the number of logs per second that have a specific attribute:

logql
sum(rate({container="greenhouse-plant_service-1"} | logfmt | level="ERROR" [$__auto]))

It worth changing the visualization from lines to bars to visualize the error rate over time since the error count is quite low.

Another example is to get the top 10 services producing the highest rate of errors:

logql
topk(10,sum(rate({level="error"} | logfmt [5m])) by (service_name))

Note

service_name is a label created by Loki when no service name is provided in the log line. It will use the container name as the service name. A list of all automatically generated labels can be found in Labels.

Finally, lets take a look at the total log throughput of each container in our production environment:

logql
sum by (service_name) (rate({env="production"} | logfmt [$__auto]))

This is made possible by the service_name label and the env label that we have added to our log lines. Note that env is a static label that we added to all log lines as they are processed by Alloy.

A look under the hood

At this point you will have a running Loki stack and a sample application generating logs. You have also queried Loki using Grafana Logs Drilldown and Grafana Explore. In this next section we will take a look under the hood to understand how the Loki stack has been configured to collect logs, the Loki configuration file, and how the Loki data source has been configured in Grafana.

Grafana Alloy configuration

Grafana Alloy is collecting logs from all the Docker containers and forwarding them to Loki. It needs a configuration file to know which logs to collect and where to forward them to. Within the loki-fundamentals directory, you will find a file called config.alloy:

alloy
// This component is responsible for discovering new containers within the Docker environment
discovery.docker "getting_started" {
	host             = "unix:///var/run/docker.sock"
	refresh_interval = "5s"
}

// This component is responsible for relabeling the discovered containers
discovery.relabel "getting_started" {
	targets = []

	rule {
		source_labels = ["__meta_docker_container_name"]
		regex         = "/(.*)"
		target_label  = "container"
	}
}

// This component is responsible for collecting logs from the discovered containers
loki.source.docker "getting_started" {
	host             = "unix:///var/run/docker.sock"
	targets          = discovery.docker.getting_started.targets
	forward_to       = [loki.process.getting_started.receiver]
	relabel_rules    = discovery.relabel.getting_started.rules
	refresh_interval = "5s"
}

// This component is responsible for processing the logs (In this case adding static labels)
loki.process "getting_started" {
    stage.static_labels {
    values = {
      env = "production",
    }
}
    forward_to = [loki.write.getting_started.receiver]
}

// This component is responsible for writing the logs to Loki
loki.write "getting_started" {
	endpoint {
		url  = "http://loki:3100/loki/api/v1/push"
	}
}

// Enables the ability to view logs in the Alloy UI in realtime
livedebugging {
  enabled = true
}

This configuration file can be viewed visually via the Alloy UI at http://localhost:12345/graph.

Alloy UI
Alloy UI

In this view you can see the components of the Alloy configuration file and how they are connected:

  • discovery.docker: This component queries the metadata of the Docker environment via the Docker socket and discovers new containers, as well as providing metadata about the containers.
  • discovery.relabel: This component converts a metadata (__meta_docker_container_name) label into a Loki label (container).
  • loki.source.docker: This component collects logs from the discovered containers and forwards them to the next component. It requests the metadata from the discovery.docker component and applies the relabeling rules from the discovery.relabel component.
  • loki.process: This component provides stages for log transformation and extraction. In this case it adds a static label env=production to all logs.
  • loki.write: This component writes the logs to Loki. It forwards the logs to the Loki endpoint http://loki:3100/loki/api/v1/push.

View Logs in realtime

Grafana Alloy provides a built-in real time log viewer. This allows you to view current log entries and how they are being transformed via specific components of the pipeline. To view live debugging mode open a browser tab and navigate to: http://localhost:12345/debug/loki.process.getting_started.

Loki Configuration

Grafana Loki requires a configuration file to define how it should run. Within the loki-fundamentals directory, you will find a file called loki-config.yaml:

yaml
auth_enabled: false

server:
  http_listen_port: 3100
  grpc_listen_port: 9096
  log_level: info
  grpc_server_max_concurrent_streams: 1000

common:
  instance_addr: 127.0.0.1
  path_prefix: /tmp/loki
  storage:
    filesystem:
      chunks_directory: /tmp/loki/chunks
      rules_directory: /tmp/loki/rules
  replication_factor: 1
  ring:
    kvstore:
      store: inmemory

query_range:
  results_cache:
    cache:
      embedded_cache:
        enabled: true
        max_size_mb: 100

limits_config:
  metric_aggregation_enabled: true
  allow_structured_metadata: true
  volume_enabled: true
  retention_period: 24h   # 24h

schema_config:
  configs:
    - from: 2020-10-24
      store: tsdb
      object_store: filesystem
      schema: v13
      index:
        prefix: index_
        period: 24h

pattern_ingester:
  enabled: true
  metric_aggregation:
    loki_address: localhost:3100

ruler:
  enable_alertmanager_discovery: true
  enable_api: true
  
frontend:
  encoding: protobuf

compactor:
  working_directory: /tmp/loki/retention
  delete_request_store: filesystem
  retention_enabled: true

To summarize the configuration file:

  • auth_enabled: This is set to false, meaning Loki does not need a tenant ID for ingest or query. Note that this is not recommended for production environments. When deploying the Loki Helm chart, this is set to true by default.
  • server: Defines the ports Loki listens on, the log level, and the maximum number of concurrent gRPC streams.
  • common: Defines the common configuration for Loki. This includes the instance address, storage configuration, replication factor, and ring configuration.
  • query_range: This is configured to tell Loki to use inbuilt caching for query results. In production environments of Loki this is handled by a separate cache service such as memcached.
  • limits_config: Defines the global limits for all Loki tenants. This includes enabling specific features such as metric aggregation and structured metadata. Limits can be defined on a per tenant basis, however this is considered an advanced configuration and for most use cases the global limits are sufficient.
  • schema_config: Defines the schema configuration for Loki. This includes the schema version, the object store, and the index configuration.
  • pattern_ingester: Enables pattern ingesters which are used to discover log patterns. Mostly used by Grafana Logs Drilldown.
  • ruler: Enables the ruler component of Loki. This is used to create alerts based on log queries.
  • frontend: Defines the encoding format for the frontend. In this case it is set to protobuf.
  • compactor: Defines the compactor configuration. Used to compact the index and manage chunk retention.

The above configuration file is a basic configuration file for Loki. For more advanced configuration options, refer to the Loki Configuration documentation.

Grafana Loki Data source

The final piece of the puzzle is the Grafana Loki data source. This is used by Grafana to connect to Loki and query the logs. Grafana has multiple ways to define a data source;

  • Direct: This is where you define the data source in the Grafana UI.
  • Provisioning: This is where you define the data source in a configuration file and have Grafana automatically create the data source.
  • API: This is where you use the Grafana API to create the data source.

In this case we are using the provisioning method. Instead of mounting the Grafana configuration directory, we have defined the data source in this portion of the docker-compose.yml file:

yaml
  grafana:
    image: grafana/grafana:latest
    environment:
      - GF_FEATURE_TOGGLES_ENABLE=grafanaManagedRecordingRules
      - GF_AUTH_ANONYMOUS_ORG_ROLE=Admin
      - GF_AUTH_ANONYMOUS_ENABLED=true
      - GF_AUTH_BASIC_ENABLED=false
    ports:
      - 3000:3000/tcp
    entrypoint:
       - sh
       - -euc
       - |
         mkdir -p /etc/grafana/provisioning/datasources
         cat <<EOF > /etc/grafana/provisioning/datasources/ds.yaml
         apiVersion: 1
         datasources:
         - name: Loki
           type: loki
           access: proxy
           orgId: 1
           url: 'http://loki:3100'
           basicAuth: false
           isDefault: true
           version: 1
           editable: true 
         EOF
         /run.sh
    networks:
      - loki

Within the entrypoint section of the docker-compose.yml file, we have defined a file called run.sh this runs on startup and creates the data source configuration file ds.yaml in the Grafana provisioning directory. This file defines the Loki data source and tells Grafana to use it. Since Loki is running in the same Docker network as Grafana, we can use the service name loki as the URL.

What next?

You have completed the Loki Quickstart demo. So where to go next? Here are a few suggestions:

  • Deploy: Loki can be deployed in multiple ways. For production use cases we recommend deploying Loki via the Helm chart.
  • Send Logs: In this example we used Grafana Alloy to collect and send logs to Loki. However there are many other methods you can use depending upon your needs. For more information see send data.
  • Query Logs: LogQL is an extensive query language for logs and contains many tools to improve log retrival and generate insights. For more information see the Query section.
  • Alert: Lastly you can use the ruler component of Loki to create alerts based on log queries. For more information see Alerting.

Complete metrics, logs, traces, and profiling example

If you would like to run a demonstration environment that includes Mimir, Loki, Tempo, and Grafana, you can use Introduction to Metrics, Logs, Traces, and Profiling in Grafana. It’s a self-contained environment for learning about Mimir, Loki, Tempo, and Grafana.

The project includes detailed explanations of each component and annotated configurations for a single-instance deployment. You can also push the data from the environment to Grafana Cloud.